2023.02.20 ~ 2023.04.07 (46일)
다양한 언어(Java, C, C#)에 대응하여 엄격한 소스코드 정적 검사를 통해 신뢰성 있는 빌드 환경과 서버 상태에 대한 관리 기능 및 시각화된 자료를 제공해주는 서비스입니다.
- 팀 DaeGuOps에서 직접 제작한 Plugin을 이용하여 Job을 생성할 수 있습니다.
- 생성된 Job을 이용하여 빌드를 실행합니다.
- 빌드가 Check Commit Hash에서 실패한다면 해당 커밋에 대하여 사전에 빌드를 진행한 적이 있는 경우입니다.
- 빌드가 성공적으로 이루어졌다면 SonarQube 검사 결과에 대한 정보를 확인할 수 있습니다.
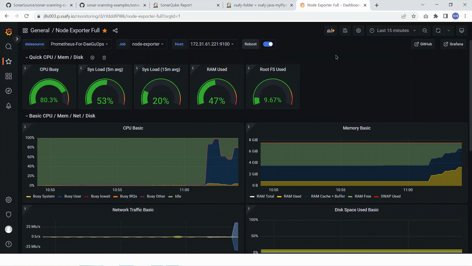
- 모니터링 페이지를 이용하여 각 서버들의 상태를 확인할 수 있습니다.
-
CI/CD
- Docker
20.10.21 - Jenkins
2.387.1 - Ansible
core 2.12.10 - Kubernetes
v1.26.3
- Docker
-
Monitoring System
- Grafana
v6.40.4 - Prometheus
2.43.0
- Grafana
-
OS
- Ubuntu
20.04
- Ubuntu
-
IDE
- IntelliJ
- VSCode
-
Server
- AWS EC2
- Nginx
-
Management Tool
- 형상 관리 : Gitlab
- 이슈 관리 : Jira
- 커뮤니케이션 : Mattermost, Webex, Notion
- 다양한 언어(Java, C, C#)에 대한 일관된 빌드 환경 제공
- SonarQube를 이용한 소스코드 정적 검사로 코드의 품질 검증 자동화
- 동시다발적인 빌드 요청에 대하여 priority를 통한 효율적인 분산 처리 수행
- Kubernetes를 통하여 클러스터 내 워커노드 관리 및 복구
- Ansible playbook과 Jenkins CLI를 이용하여 빌드 Pipeline 뿐만 아니라 신규 빌드 서버에 대한 초기 설정까지 자동화
- Grafana & Prometheus를 이용하여 빌드 서버 모니터링 및 시각화
| 임영묵 | 김성태 | 김성한 | 양희제 | 장재욱 | 한상우 |
|---|---|---|---|---|---|
| Youngmook Lim | Seongtae Kim | Sunghan Kim | Heeje Yang | Jaeuk Jang | Sangwoo Han |
-
임영묵 (팀장)
- Jenkins Pipeline 총괄
- 언어/빌드 별 스크립트 모듈화
- SonarQube를 활용한 코드 정적분석 및 결과 페이지 제작 자동화
-
김성태
- 전체 아키텍처 설계 및 구성
- Ansible Node 추가/삭제 기능 구현
- Pipeline의 Build Stage 작성
- Build용 컨테이너 제작
-
김성한
- Jenkins Plugin(Pipeline Generator) 개발
- 각 서버 Node Exporter 구성
- Grafana & Prometheus 연동을 통한 서버 모니터링
-
양희제
- Kubernetes 활용한 인프라 구성
- Ansible script를 통한 초기 세팅
-
장재욱
- AWS 인스턴스 관리
- Jenkins Plugin(Pipeline Generator) 개발
- Grafana & Prometheus 연동을 통한 서버 모니터링
-
한상우 (발표자)
- 동일 Build 요청 감지 로직
- Job별 우선순위 부여 로직






